新闻中心

  • 对水厂设备、供水管网、加压泵站等开展拉网式

    新春将至,年味正浓。当万家灯火点亮团圆时刻,湖北省住建系统早已开启春节供水护航模式。省住建厅提前部署、统筹谋划,各地城市供水主管部门闻令而动,通过智能调度、全域巡...

    阅读更多
  • 车身尺寸 4930×1895×1487mm

    11 万级预算,能买到什么级别的轿车?放在以前,最多是紧凑型轿车的入门款,但现在,日产 N7 和吉利银河星耀 8 的出现,直接把中大型轿车的门槛拉到了地板价。这俩车堪称 价格屠...

    阅读更多
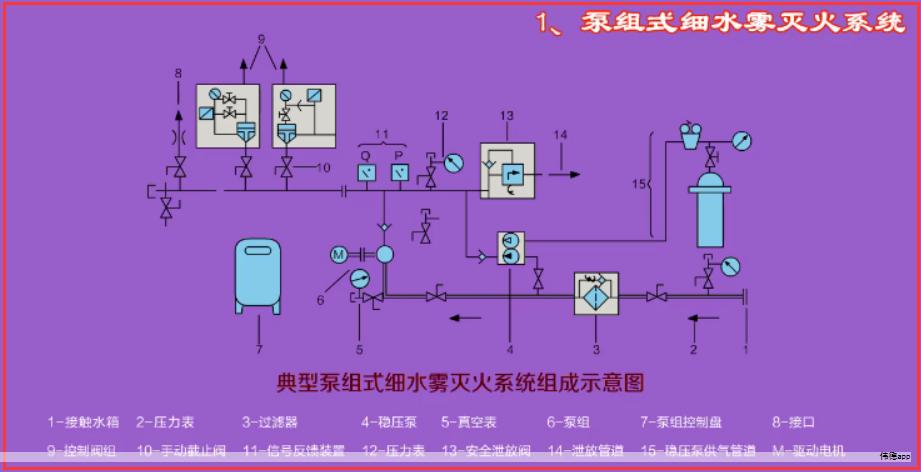
  • 并对其余几款市场上知名的耐酸碱化工泵进行了

    随着化工行业的快速发展,耐酸碱化工泵作为关键设备,其性能和稳定性直接影响着生产效率和安全。本次测评聚焦于耐酸碱化工泵领域,对市场上的产品进行了全面分析,旨在为行业...

    阅读更多
  • 也为马年新春增添了一抹别样的“深蓝亮色”

    全球首艘三文鱼养殖工船苏海1号于2025年12月29日从连云港赣榆港启航,驶向深远海开展养殖作业。今年2月9日,该船停靠山东烟台港启动专项停港补给工作。2月11日,该船顺利完成海上...

    阅读更多
  • 虽然发动机本身的功率相同

    现在可重复使用火箭越来越被重视,也越来越多的国家在验证和研发,那么可重复使用火箭到底有什么经济性价值那?又有什么影响,今天我们从以下几个层面来看一下。 可重复使用运...

    阅读更多
    首页 上一页 1 2 3 4 5 6 7 下一页 末页 60298